Welcome to another episode of the SEO tools comparison post.
In today’s edition, I’m comparing SEO Powersuite and Semrush, two of the most popular search engine optimization tools globally.
Let’s be honest: Semrush is a more feature-rich and all-in-one SEO tool than SEO Powersuite. With Semrush, you can do almost anything: SEO, advertising, social media, competitive research, agency solutions, and content marketing.
It is an all-around SEO and digital marketing tool.
SEO Powersuite focuses on the core aspects of search engine optimization and makes SEO possible for marketers and businesses of all levels, budgets, and skills.
It is more budget-friendly and affordable than Semrush.
So, to be fair and ensure a level playing field, I’ll focus on SEO’s core, the four or five essential aspects of an SEO professional’s life.
- Keyword tool
- Rank tracking and monitoring.
- On-page technical SEO
- Off-page SEO.
- SEO reporting capabilities.
These are the core or primary areas in which any SEO professional or agency must excel, requiring advanced SEO tools to make their life easier.
If you agree with me and we are on the same page, let’s see who wins: Semrush or SEO Powersuite.
| Features | SEO Powersuite | Semrush |
|---|---|---|
| Platform | Comprehensive backlink analysis, with historical data and competitor analysis. | Web browser-based application. |
| Keyword Research | Powerful, in-depth keyword tools with unlimited data and more methods. | Extensive keyword research capabilities, with more filters and keyword data. |
| Backlink Tools | Comprehensive backlinks analysis, with historical data and competitors analysis. | More powerful backlink data, tools, and features for in-depth backlink analysis. |
| Competitive Analysis | Provide insight into competitor strategies and monitor, track, and analyze bulk competitor’s URLs. | Provide a holistic view of competitor traffic, advertising, organic, and marketing strategies. |
| Website Audit | Detailed technical SEO audit and report with SEO suggestions for improvement. | Comprehensive on-site SEO analysis and report, with actionable insight on how to improve. |
| Rank Tracking | Track unlimited keywords across search engines and geolocations. | The number of tracked keywords is based on the subscription plan. |
| Customer Support. | Email, knowledge base, community forum, and social media. | Live chat, email, and phone support. |
| Pricing | Affordable (multiple) or yearly subscription. | Month and yearly subscriptions are available but more expensive. |
SEO Powersuite vs Semrush – Overview
Semrush is a comprehensive and globally recognized SEO software with various features and tools to help do SEO and content marketing to increase online visibility.
Semrush was founded in 2008 by Oleg Shchegolev and Dmitir Melnikov with a small team of SEO specialists. Since then, it has grown into a global brand; over 10 million people have already used the software in over 140 countries.
Unarguably, you can do anything and everything concerning SEO with Semrush. Its features and tools include:
- Advanced keyword research tools
- Competitive research
- Link building and backlink checker
- On-page and technical SEO
- Local SEO
- Content marketing
- Social media marketing and management.
- PPC advertising strategies.
- Shopify eCommerce optimization.
- Marketing research
- Agency solutions.
- Whiletlabling SEO report
In a nutshell, Semrush lets you uncover valuable insight into your online organic and paid visibility journey. It enables you to make intelligent marketing decisions backed by accurate and trustworthy data.
SEO Powersuite, on its part, started as Link-Assistant in 2004 with co-founders Aleh Barysevich and Viktar Khamianok. Between 2004 and 2008, Rank Tracker, Website Auditor, and SEO Spyglass were created.
In 2009, the company introduced SEO Powersuite as a bundle containing the four essential SEO software.
As of today, the software has been used by more than 2 million users worldwide, including Fortune 500 companies like SIEMENS, Nestle, Toshiba, IBM, Amazon, and HP.
Unlike Semrush, a browser-based software, SEO Powersuite is desktop-based, which means you install the software on your computer and launch the app whenever you want.
If you’re confused about this, think of it as if you are installing a mobile app on your smartphone. Click to launch it when you need to access it. That’s just it. However, SEO Powersuite software is not available for mobile apps.
However, SEO Powersuite toolkits are designed to make it easier for beginners and SEO professionals to do in-depth SEO analysis, uncover hidden marketing strategies, automate repetitive SEO tasks, and speed up processes.
Its intuitive interface and beginner-friendly approach make it a popular SEO software among marketers and small businesses.
Mainly, SEO Powersuite features and tools include:
- Keyword research
- Keyword position tracking
- Backlink checker
- Outreach campaign and management.
- Competitive research and analysis
- Website Audit – On-page SEO.
- Content Auditor
- SERP Analysis
- Branded or white-label SEO Report
You can perform all your SEO campaigns using the four toolkits without needing any other complementary SEO tool.
SEO Powersuite and Semrush let you do comprehensive SEO analysis, research, and evaluation of any website.
Both tools improve online search engine visibility and allow you to track progress to learn how effective your SEO strategies are.
Now, let’s see how both SEO Powersuite and Semrush fare in the five aspects of an SEO task.
We are starting with on-page SEO.
1. On-Page SEO
Building a solid website with increased search engine visibility starts with error-free on-page technical SEO. The fewer SEO errors on your site, the more its ranking potential.
Let’s explore SEO Powersuite vs Semrush on-page SEO capabilities.
Semrush on-Page SEO
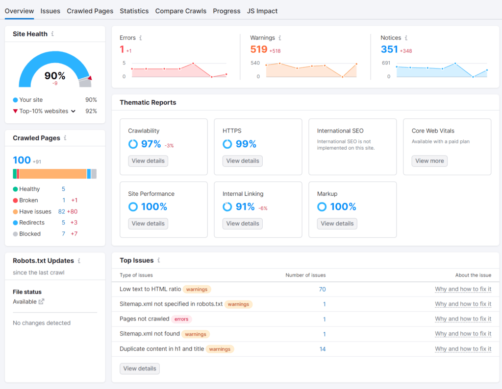
Semrush offers a comprehensive, in-depth, on-page SEO checklist categorized by issues, type, and priority.
First, you can set the option for the site audit, like the crawler setting – choose between different user agents:
- SiteAuditBot – Mobile
- SiteAuditBot – Desktop
- GoogleBot – Mobile
- GoogleBot – Desktop
The site audit configuration allows setting the number of crawl pages and masking allow/disallow crawl URLs. You can also define URL parameters to ignore or bypass website restrictions, such as robots.txt tags, and auto-schedule site audits.
Depending on your setting, the SEO site audit software crawls and scans your entire website, gathering valuable data and reviewing each URL.
The completed reports are presented on the overview page, which you can explore further by checking the error, warning, and notice sections or by going into each type of issue individually.

From here, you can focus on solving the issue that significantly impacts your SEO and work on the ones with less impact later.
As with most top SEO tools, Semrush site audit software does not just crawl your site for errors; it also shows you how to fix it and why you need to pay attention.
To learn more about a specific issue and how to fix it, scroll down the “Top Issues” section and hover on the corresponding text in front; it reveals an informational panel.

The information in this panel can help SEO beginners learn more about optimization best practices and save time, money, and resources.
A safer and more collaborative feature of the Semrush site audit is the ability to share specific SEO issues with team members or clients.

This feature can benefit SEO agencies and freelancers. It lets you share SEO issue reports through Semrush CRM, Trello, and Zapier-connected apps.
Other notable features of the Semrush site audit include comparing crawl statistics between different dates, a list of crawl pages, HTTPS status code, pageviews, and crawl depth.
The progress report tab and JS Rendering are other fantastic Semrush Site audit report features. With the progress report feature, you can check the historical chart or timeline for site audit and SEO metrics during a period.

The good thing is that you can customize the report graph with any SEO issues or metrics you need from the available options.
Semrush also has an on-page SEO optimization tool that lets you optimize individual pages for more SEO.
The On-Page SEO Checker is a powerful page-level optimization tool that scans your pages for SEO opportunities and provides expert-level recommendations. It clearly shows what you must do to improve the SEO for specific pages on your website.

As you might have noticed, the Semrush site audit packs many features that make it impossible to cover fully in this comparison between Semrush and SEO Powersuite.
The most important thing to note is that Semrush gives you the most in-depth insights into your website’s underlying SEO factors.
Now, let’s go to SEO Powersuite Website Auditor, the equivalent tool or feature to Semrush’s Site Audit.
SEO Powersuite On-Page SEO
Like Semrush Site Audit, Website Auditor also allows you to configure crawl settings for things like:
- Robots.txt instructions.
- Specify user agents.
- Limit scan page
- Checking for orphan pages (pages without internal links from your website).
- Specify URL type to crawl
- Resource type (JS, CSS, Images, Video, HTML, etc.)
- URLs by extension type
- Adjust the speed of data collection
- JavaScript execution (For website generating dynamic content using JavaScript).
- Set URL parameters.
- Allowed cookies
- Password-protect pages
These settings are optional depending on your site’s needs. However, they could be handy for specific situations.
After entering your or your competitors’ site URL, the tool runs an in-depth scan of the site and presents the report in a nicely visual layout. Similarly, the reports are grouped into three sections: Error, Warning, and Info.

Furthermore, the SEO factors are categorized into similar issues, such as Indexing and Crawling, Redirects, Encoding and technical aspects, Mobile issues, Speed, Links, Images, etc. This helps to navigate the interface more seamlessly to reach specific SEO issues quickly.
The errors are listed on the left side. Clicking any errors in the list reveals SEO information about it and why you should care about fixing it.
It doesn’t stop there; Website Auditors also provide brief explanations or suggestions on things to do to correct SEO errors. This is like having a search engine optimization professional looking over your shoulder.

Another helpful feature is that you can recheck or re-evaluate individual errors if you made changes or fix them on your website.
Do this by clicking on the small icon on the error status interface; the program will recheck for instances of the particular error in real-time and report back to the application.
If you’re an SEO pro and appreciate looking through your website’s internal links from the eyes of a web spider, the Visualization features will impress you. It lets you see an entire website’s internal links structure in a diagram.
Clicking on the small filter icon on the report page lets you customize the number of display pages and which page type to include in the report.

This feature helps you visually see your site link architecture, discover hidden internal link issues, and create effective internal link strategies that help increase SEO.
Under the Pages tab, you can access more SEO metrics like on-page SEO signals, mapped keywords, SEO titles, open graph and structure data markup, links information, page traffic, speed, and Core web vitals details.

You can also check for specific resources (internally/externally) on the analyzed site. Let’s say you want to explore internal HTML resources; SEO Powersuite Website Auditor lets you do that effortlessly.

Website Auditor has other notable features that help optimization, especially for individual pages.
You can enter specific page URLs to optimize for a target keyword. Audit content, create new content with Website Auditor content editor, and map keywords to their respective pages.
The TF-IDF features also help with page-level optimization.
Final Verdict – On-Page SEO
Website Auditor packs many advanced features that enable anyone to do on-page SEO analysis for any website size, irrespective of SEO knowledge.
While these features are top-notch in their own right, Semrush gives you endless possibilities to analyze technical SEO errors, pinpoint issues, run various diagnosis reports, and get expert recommendations, which is more in-depth than the SEO Powersuite Website Auditor.
I’ll give this round to Semrush for its more in-depth analysis, features, and data reporting.
Next, its keyword tools.
2. Keyword Tool
Keyword research is one of the core aspects of SEO strategies, where trustworthy and reliable data is essential.
If you don’t have the correct keyword data, you won’t rank. Perhaps you could be targeting the wrong keyword for your website type.
This is why paying attention to this section can do you more good than you can imagine.
Semrush Keyword Tools
Well, have you ever seen keyword research tools on steroids?
Welcome to the Semrush keyword magic tool, the most powerful keyword research tool ever. This is not an exaggeration or sugarcoating to make an unbiased review.
Far from it, Semrush keyword magic is an enchanter keyword tool that allows you to develop an unmatched keyword list. It lets you research keywords from a variety of methods and filters, including:
- Language.
- Search intent.
- Search volume.
- Exclude/include specific words.
- CPC
- Keyword difficulty (KD).
- Question keywords
- Broad match.
- Exact match.
- Phrase match.
- Related keywords.
- Competitive density.
- SERP features.
- Word count.
- SERP Positions.

Using these methods makes it much easier to research long-tail keywords you can target in your article and drive more organic traffic.
In addition, the Semrush keyword manager lets you organize keyword lists into clusters, mind maps, or tables. These features provide more valuable insight into keyword data.
The keywords Gap and Organic Research are much more competitive research tools. These tools let you find competitors’ keyword profiles and discover what they are already ranking for but not you.

Simply put, Semrush keyword tools are a powerful combination that makes running in-depth keyword research campaigns easier.
This is one of the best keyword tools you must have if you do PPC advertising.
SEO Powersuite Keyword Tools
Rank Tracker from SEO Powersuite is a versatile keyword research tool. It lets you run keyword research using several methods, including competitors ranking keywords, related searches, similar keywords, etc.
To be precise, Rank Tracker helps you find keywords by looking into:
- Related keywords.
- Google Autocomplete.
- Google Keyword Planner
- Question keywords
- Competitive Ranking keywords
- Keyword combination
- Search Console
- Keyword GAP
- TF-IDF explorer

It has more than 20 keyword research methods built into it that let you perform in-depth keyword analysis for different use cases. The Keyword Planner method allows you to collect keyword lists from Google Ads keyword planner, by Tragte page, and Yandex Wordstats.
You can filter keyword results by:
- Search volume.
- Difficulty level
- Organic visit.
- Estimated traffic
- CPC
- Keyword Group
- Keyword length
- KEI
- Estimated PPC cost per month.
- Expected ad click
- Competition level.

These settings allow you to narrow your research to more refined keyword strategies.
Additionally, Rank Tracker integrates with Google Search Console and Google Analytics4, allowing you to pull keyword data from these sources.
One of its core features is the availability of other search engines, like Yahoo, Yandex, Bing, YouTube, Ask, and Amazon. This is a helpful feature if you optimize for other search engines beyond Google.
Depending on which research method you use, there are possibilities to choose desktop or mobile results, SERP features, domain or subdomain URLs, language, and the number of top-ranking pages.
The keyword sandbox is where you store keywords for later use. Think of it like the Semrush keyword manager but with fewer features and capabilities.
While the SERP Analysis feature in Rank Tracker is not typical for keyword research, it lets you analyze the correlation of SEO metrics between competitors’ organic ranking pages for a particular keyword.

This feature can be helpful for predictive SEO research and competitive analysis based on organic search results.
Final Verdict – Keyword Tools
This is a close battle.
Both SEO platforms give you advanced keyword tools for effective keyword strategy campaigns. You can perform in-depth keyword analysis using either Rank Tracker or Semrush.
However, accuracy and access to in-depth data are essential here, which is something Semrush offers more.
The accuracy of keyword data and the level of access you get with Semrush is unmatched by Rank Tracker. This is not to say Rank Tracker is insufficient for an extensive keyword research campaign, but Semrush happens to go over with its data.
Plus, the sheer size of the Semrush keyword database blows other competitors out of the game. With 25 Billion keywords in its database and still growing, only Ahrefs comes close.
Well, for this round, Semrush won again.
3. Rank Tracking
You need an accurate rank-tracking tool to measure the impact of your SEO strategies.
Both SEO Powersuite and Semrush have tools for keyword-tracking with advanced capabilities and features.
Semrush Rank/Position Tracking
Semrush’s position-tracking is a comprehensive tool that lets you see lots of data relevant to keyword position, traffic, and visibility. Also, it compares your performance with competitors.

There is a lot of data to review within Semrush’s keyword tracking tool; you can:
- Check and analyze ranking distribution.
- See keyword ranking visibility gains.
- Compare keyword ranking against competitors.
- Keyword visibility loss.
- Review top-ranking keywords.
- Track keyword position.
- Track keyword position by SERP features.
- Check for keyword cannibalization.
- Keyword by location and device type.
- List of ranking pages.
You can dive deep into each report and get more insights into keyword data, or check the overview tab to see your progress.
With these comprehensive keyword reports, you can analyze performance better, track your progress everywhere, and make the right decision.
It’s good to know that Semrush automatically updates the report, so you always get the latest info about your keyword ranking positions. Also, you can set up an email notification for keyword position changes.
SEO Powersuite Rank Tracking
Once again, Rank Tracker comes into the ring and gives a good fight here. It is the SEO Powersuite keyword position tracking tool.
For a start, you can track keywords in over 500 search engines, mobile and desktop devices, track location keywords, etc. This is one of the notable features of Rank Tracker; it lets you choose or customize search engines or locations to track keyword performance.
Additionally, you can track competitors’ keyword performance and compare your progress. Like Semrush, you can see keyword visibility, track PPC keywords, and match keywords to their respective ranking URLs.
Also, you can see the historical data for your keyword, which lets you track progress and know if your keyword strategies are working. Along with this report is the keyword position distribution, where you see how your keywords are spread within the top 100 ranking positions.

Another helpful feature is the task scheduler. Here, you can schedule tasks to run automatically.
For instance, you can set up automatic keyword report updates, tell Rank Tracker to publish reports to clients or have them email you at a specific time.

This can save you time and effort, which you can put back into running other aspects of your business.
Final Verdict – Rank Tracking
No doubt, Rank Tracker gives you all the essential features you need to track keyword position and visibility in most search engines.
You can track more locations, search engines, and platforms than you have in Semrush.
However, Semrush gives you more features and tools, making diving deep into keyword position and performance data easier.
So, picking a winner here depends on your preferences and needs.
Rank Tracker is the ideal keyword tool to track more than Google search engines in all locations. If Google search engines are your main priority, Semrush is sufficient.
4. Off-Page SEO
Semrush and SEO Powersuite give it all here.
The battle for off-page SEO is challenging to decide or win for both SEO tools.
Let’s see how Semrush vs SEO Powersuite lets you do off-page SEO within their platform.
Semrush Off-Page SEO Tools
Semrush’s backlinks tools enable you to analyze, audit, build, and compare link profiles with competitors.
You can analyze your link profiles, audit backlinks to eliminate bad ones or disavow them, research for prospects, follow up, and see how your competitors are doing.

There are lots of metrics or data you can dig into to find good links, track new and lost links, analyze referring domains, etc. In summary, you can do the following:
- Find toxic backlinks
- Audit link profiles
- Analyze your and your competitor’s links.
- Find new link-building opportunities.
- Send and track email outreach campaigns.
- Check backlinks by type and attributes.
- Track link data back to 2013.
In addition, you can bulk-analyze up to 200 URLs. This is a helpful feature for SEO agencies and link builders.
Also, Semrush integrates with Google Search Console and Analytics to collect link data for further analysis.
Within your account, you can connect to a mailbox, which allows Semrush to send emails to prospects on your behalf. Together with custom outreach strategies, Semrush lets you find link partners using 8 different strategies.

Semrush’s network graph is one of the highlights of its Backlink Analytics tool.

The network graph lets you quickly tell if your analyzed website has good backlink profiles. The more green dots you have in the chart, the better. Red dots signify potentially harmful links from a possible questionable website with shady link-building practices.
Also, Semrush lets you upload CSV files containing link data from other tools. You can import link data to Semrush and compare the link metrics with other SEO tools.
SEO Powersuite Off-Page SEO Tools
For off-page SEO, you need two tools within SEO Powersuite – SEO Spyglass and Link-Assistant.
SEO Spyglass, an SEO Powersuite backlink checker tool, gives you many features to conduct proper backlink analysis, audit, and link management.
Within the summary view, you can quickly view new/lost links, check links’ historical data, number of referring domains, anchor text cloud, total number of links, first seen date, etc.

Like Semrush, SEO Spyglass lets you compare competitors’ link profiles, analyze potential link penalties, check link SEO value, and evaluate links based on similar metrics.
For example, you can analyze links based on the following criteria:
- Top-level domain extensions.
- SEO strength of the linking page.
- Domain ranking power.
- Anchor text.
- Discovery date.
- Referring IPs.
- Link attributes
- Domain/Link penalty risk.
If you’re a link builder or an agency, you’ll love the bulk analysis feature in SEO Spyglass. This feature lets you analyze up to 200 domains at once.

SEO Spyglass link insertions feature helps with competitive link analysis. With it, you can check for overlapping links with several competitors.
SEO Spyglass is essential for auditing, analyzing, and link monitoring, as well as detecting toxic links and monitoring link growth over time.
Backlink checker tools are one part of off-page SEO; you need a link-building tool to complete your efforts.
This is where Link-Assistant comes in.
Link-Assistant lets you build backlinks backed by data and research. You can research link prospects from various methods:
- Guest posts.
- Forum.
- Blogs.
- YouTube.
- Competitors.
- Reviews
- Giveaways
- Links pages
- Directories

With Link-Assistant, you can perform link-building campaigns at a massive scale without needing another tool. Link-Assistant allows to:
- Find link partners through several methods.
- Get contact details.
- Compose outreach emails.
- Send the emails.
- Send follow-up messages.
You can do these effortlessly within the application interface.
Final Verdict
SEO Spyglass gives Semrush a run for its money here.
You can achieve most things Semrush backlink tools let you do with SEO Spyglass. A few exceptions are that doing outreach campaigns and prospect management are part of Link-Assistant features.
So, you will need SEO Spyglass and Link-Assistant to conduct full-scale backlink analysis and link-building campaigns.
Also, link historical data in Semrush goes as far back as 2013, while you can only check the last 12 months with SEO Spyglass.
These aside, off-page SEO is a tie between SEO Powersuite and Semrush. Both tools give you everything you need to build your website SEO about links.
However, if checking link history for more than a year will improve your link-building strategies, you should consider Semrush; otherwise, both SEO tools can effectively do link-building campaigns.
5. SEO Reporting
For SEO agencies, freelancers, and small businesses, SEO reporting capabilities are one of the features that make the difference.
However, regarding SEO reporting features, Semrush vs SEO PowerSuite has all the features and tools that let you create, manage, and deliver customized SEO reports your client will love.
There are prebuilt templates to get you started, and if you don’t want that, both tools allow you to customize the report metrics to fit your specific SEO needs.
While SEO Powersuite requires clicking SEO metrics into the report, you can drag and drop SEO metrics into the report in Semrush. Both systems are beginner-friendly, easy to handle, and convenient.
In addition, you can create white-label SEO reports, though access to this will depend on your plan limitation.
Sending your report is relatively easy, too.
The report can be delivered via email, PDF, and print. Also, you can schedule or automate specific SEO reports for clients at a certain date, intervals, or whatever time you choose.
Final Verdict – SEO Reporting.
There is no right or wrong choice here. Whichever option you choose depends on your preferences and unique SEO needs.
Indeed, it’s a tie.
6. Pricing
This is where things get complicated, and one needs to think it through before making a choice.
First, before deciding on which SEO tools to purchase, review the features and tools and pick them against your SEO needs and your business requirements.
Semrush has monthly subscription plans, while SEO Powersuite is bullied annually. SEO Powersuite also has 1, 2, and 3-year license plans. This means you can purchase multiple-year licenses at a cheaper price.
Here is a comparison between SEO Powersuite and Semrush pricing plans.
| SEO Powersuite | Semrush |
| Forever Free License | 7-Day Free Trials |
| Professional License $299/yr (1 yr plan) | Pro $129.95 per month |
| Enterprise License $499/yr (1 yr plan) | Guru $249/95 per month |
| Business $499.95 per month |
Note, if you subscribe to the SEO Powersuite multiple-year license, you get a lower price than what you have in the above table.
The two-year plan gives you a 20% discount while a 3-year plan saves you 34%.
You don’t have to purchase an SEO tool before knowing how it fits your SEO strategies.
Here is the thing: I recommend you download the SEO Powersuite free plan and use it for a while.
Doing this lets you learn about its features, limitations, and capabilities. Though you won’t be able to access all the features and get in-depth SEO data, it’s enough to help you make the right decision.
In the free plan, project saving is disabled, and access to in-depth SEO data is limited in every report you run.
However, you can purchase the application separately if you only need specific SEO features, like Rank Tracker for keyword research. But you will save more money by getting the bundle kit.
Regarding Semrush, sign up for the free trial and explore the platform. You can access premium features, optimize your web pages, and see how the software can help you grow.
Still, if, for some other reason, you don’t want to try any other of these tools, you can check out my SE Ranking vs SEO Powersuite comparison or check out Semrush vs SE Ranking.
Alternatively, check the list of top SEO tools in the market today.
FAQs
How effective are SEO Powersuite and Semrush in Identifying low-competition keywords with high search volume?
Semrush generally excels in finding low-competition keywords with decent search volume due to its extensive database and filtering conditions. But this is not to say SEO Powersuite is not doing a good job of finding low-competition keywords; Semrush seems to be ahead in that aspect.
Can SEO Powersuite or Semrush help me analyze my competitors’ backlink profiles and identify link-building opportunities?
Both tools provide in-depth backlink analysis, but Semrush typically offers more data points and advanced filtering options. You can perform comprehensive backlink analysis with both tools and discover your competitor’s link profile and strategies.
Which tool provides better data on keyword difficulty and search intent?
Semrush often provides more detailed data on keyword difficulty and search intent, including related keywords and SERP analysis. SEO Powersuite also provides data on keyword difficulty, related search phrases, and SERP features, but it does not have data on search intent.
However, it is worth knowing that you can perform unlimited keyword research with SEO Powersuite (even the free plan), something not possible with Semrush.
How do SEO Powersuite and Semrush compare in terms of tracking keyword rankings over time?
Semrush and SEO Powersuite offer rank tracking and keyword management, but Semrush provides more comprehensive data, including historical trends and competitor rankings.
Which is better for small businesses and freelancers based on pricing?
Regarding pricing, SEO Powersuite is more affordable and suitable for small businesses and freelancers than Semrush. Semrush is highly priced, though it often offers more tools and data points than SEO Powersuite.
Conclusion – SEO Powersuite vs Semrush
By comparing or reviewing Semrush vs SEO Powersuite, it’s clear that Semrush is the better SEO tool and the winner.
Semrush shines for most SEO aspects, such as keywords, competitive research, backlinks, content optimization, etc. It is a powerful platform for serious SEO professionals.
However, SEO Powersuite has many excellent features that can handle your SEO tasks. You’re not short of tools or SEO data, especially if you’re looking at utilizing essential SEO functions.
The main difference between Semrush and SEO Powersuite is the depth of SEO data, accuracy level, and the various features or tools available within both platforms. Semrush consistently adds to the arsenal of tools, expanding across several industries, platforms, marketing needs, functions, etc.
With Semrush, you can do all digital marketing tasks and be good with the capabilities and tool features.
While SEO Powersuite is an SEO tool first, other functions are secondary.
So, which SEO tool is suitable for you? SEO Powersuite or Semrush?




“Fantastic comparison! This article offers a detailed insight into SEO Powersuite and Semrush. It’s immensely helpful for those navigating the SEO landscape, providing clarity on the best tool choice.”
Glad you find it helpful, David. Thanks.
It is interesting comparison, but I have used SMERush for my overall digital marketing journey. So I voted SEMRush.
Thanks for sharing your opinion.
Great comparison. This comparison between semrush and SEO Powersuite is insightful and resourceful. Thanks for providing such a well researched comparison.
Thank you for presenting a thorough comparison between SEO PowerSuite and SEMrush! As a digital marketer constantly seeking ways to optimize website performance and enhance SEO strategies, I find this analysis incredibly valuable.
Glad you find it helpful.
Excellent analogy! Semrush and SEO Powersuite are explained in depth in this post. For people who are unfamiliar with SEO, it’s really beneficial as it offers guidance on selecting the appropriate tool.